Délai moyen de traitement : 24-48h

Le recouvrement moderne de vos factures impayées

Recovaris combine technologie SaaS et expertise humaine pour accélérer vos encaissements et sécuriser votre trésorerie.

Recovaris
Payée +€12,500
Délai 24-48h
Pourquoi les entreprises perdent du cash

Les défis du poste clients

Retards de paiement

Les délais s'allongent, la trésorerie se dégrade et les impayés s'accumulent.

Manque de suivi

Pas de visibilité sur les encours, les promesses ou les priorités de relance.

Relances inefficaces

Emails oubliés, relances manuelles chronophages et peu de résultats.

Manque de visibilité

DSO, balance âgée, encours : des indicateurs essentiels difficiles à piloter.

Notre approche

Recovaris combine

Une solution hybride qui allie expertise humaine et technologie SaaS pour optimiser votre credit management.

Humain

  • Agents de recouvrement
  • Credit analysts
  • Credit managers

Technologie

  • Plateforme OptiBFR
  • Suivi des encours & DSO
  • Promesses de paiement
  • Reporting automatisé
Vos bénéfices

Les avantages Recovaris

Réduction du DSO
Suivi en temps réel
Relances professionnelles
Externalisation simple
Amélioration du cashflow
Plateforme SaaS

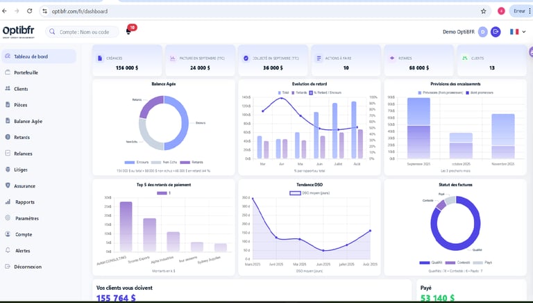
OptiBFR, votre tableau de bord

La plateforme SaaS qui centralise votre poste clients et vous donne une visibilité complète sur vos encours.

Tableau de bord

Vue d'ensemble de vos encours, retards et indicateurs clés.

DSO & balance âgée

Pilotez votre délai moyen de paiement et identifiez les créances à risque.

Suivi des encaissements

Promesses de paiement, encaissements reçus, historique.

Priorités de relance

Scénarios de relance, priorisation automatique des actions.

Rapports automatisés

Reporting régulier, export comptable, historique des actions.

Assurance crédit & partenaires

Gestion assurance crédit et mise en relation avec les partenaires pour le recouvrement contentieux.

Processus simple

Comment ça marche

Quatre étapes pour professionnaliser votre recouvrement et accélérer vos encaissements.

1

Diagnostic

Nous analysons votre portefeuille clients et identifions les priorités de relance.

2

Import des créances

Déposez vos factures impayées (PDF ou Excel) via notre plateforme sécurisée.

3

Relances et suivi

Nos équipes prennent en charge les relances. Vous suivez tout en temps réel.

4

Encaissement

Les paiements sont encaissés. Vous recevez vos rapports et le montant recouvré.

0
Clients supported
0
Factures traitées
0
Délai moyen de traitement

Commencer à récupérer vos factures impayées

Rejoignez les PME et ETI qui nous font confiance pour le recouvrement de leurs créances et l'optimisation de leur trésorerie.

Submit my claims